Your curated collection of saved posts and media
@quocleix Before a great talk by @denny_zhou on LLM reasoning which mapped it as just intermediate token states in between input and output. Hoping to dive more into this when I get more time to train models โบ๏ธ https://t.co/M8CpjQOrn9
Queues in @Cloudflare working very nicely :) https://t.co/oDWu9vMGrX
Such a great bit here with the nickel. https://t.co/uqzH8NT82l
Such a great bit here with the nickel. https://t.co/uqzH8NT82l
Dave Foley, the Michael Jordan of drag, so goated they made him do it on NewsRadio too https://t.co/DVYL3Mi78B

9-5 routine 6 years ago (dreams of becoming him) https://t.co/Xb4OJVFlD8
9-5 routine 6 years ago (dreams of becoming him) https://t.co/Xb4OJVFlD8
Disappointed that, while people on here have been talking about performative readers all week, I haven't seen this image once https://t.co/Bdm0q1uBhk
Remember this https://t.co/vkEguhTPKM
Remember this https://t.co/vkEguhTPKM
We said โcoming weeksโ and proceeded to add three over the holiday weekend.๐ Now live on @OpenRouterAI via our W&B Inference service: โข @deepseek_ai V3.1 โข @OpenAI's gpt-oss-120b & gpt-oss-20b https://t.co/aApffVoUSI
W&B Inference is now on @OpenRouterAI! You can use @AIatMeta's Llama 3.3 70B Instruct today, with more models rolling out in the coming weeks. https://t.co/rqT6MCTsn1
spend more time with your datasets really get to know them peek inside, like really inside millions, billions, trillions of tokens garbage in, garbage out still applies 1 bad dataset out of 15 drove 3 runs straight into madness https://t.co/PDZv4hV6xU
Couple of weekends ago at the @weights_biases sunday code cafe in SF: why donโt we use the modelโs own uncertainty to reason within itself? so i hacked a tiny loop that makes models โreasonโ their own uncertainty! Today the paper got published: (arxiv link below) https://t.co/84DGh7zT3q
Weโre sponsoring the official Le Chat MCP Hackathon with @mistralai in Paris! ๐ซ๐ท Alongside @cerebral_valley, @motierventures & @qdrant_engine. A 2-day overnight buildathon with top-tier AI engineers. Apply below to secure your spot and compete for +$6K in cash prizes. https://t.co/9qqjbOolMD
๐ Sat Sep 13, 9:00 AM โ Sun Sep 14, 5:00 PM CEST (overnight hacking) Final demos are on Sunday and our wandb judges will be on-site. https://t.co/BcsRmbjqat
๐งต We acquired OpenPipe! OpenPipe's ART framework makes it easy to beat foundation models with smaller open models on real problems, using reinforcement learning. https://t.co/321mhgytXY
(1/n) Check out our new paper: "Fantastic Pretraining Optimizers and Where to Find Them"! >4000 models to find the fastest optimizer! 2ร speedups over AdamW? Unlikely. Beware under-tuned baseline or limited scale! E.g. Muon: ~40% speedups <0.5B & only 10% at 1.2B (8ร Chinchilla)! https://t.co/ba09j9ZFZE
Impressive work from @wen_kaiyue, @dlwh, @tengyuma & @percyliang! They did over 4.6k wandb runs to fairly benchmark 10 optimizers across 0.1B-1.2B. Matrix-based (Muon/Soap) lead, but gains shrink with scale. Check out their wandb workspace here: https://t.co/hn1WsqfGkS
(1/n) Check out our new paper: "Fantastic Pretraining Optimizers and Where to Find Them"! >4000 models to find the fastest optimizer! 2ร speedups over AdamW? Unlikely. Beware under-tuned baseline or limited scale! E.g. Muon: ~40% speedups <0.5B & only 10% at 1.2B (8ร Ch
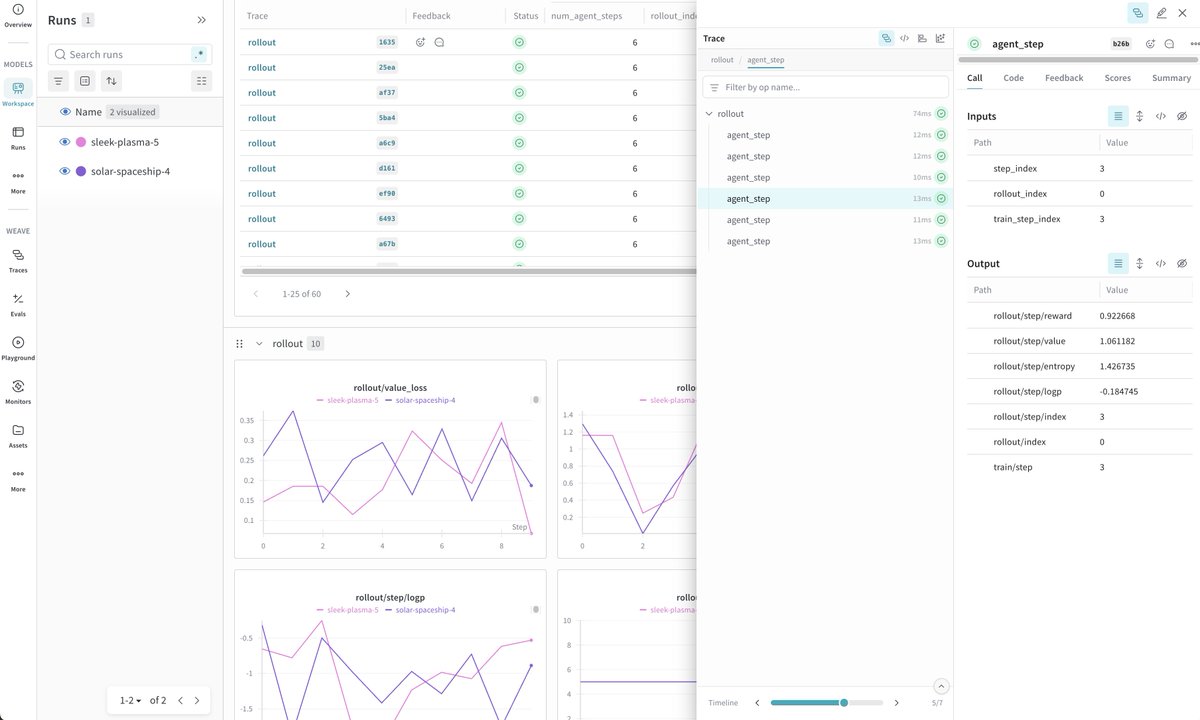
Tracing your @crewAIInc agent framework is the fastest way to turn โwhy did it do that?โ into โhereโs the exact chain of calls.โ Below, we'll show how to instrument a CrewAI triage workflow with @weave_wb so you can see every decision, tool call, token, and cost. https://t.co/iNKLo2CVK7
CrewAI orchestrates role-based agents (e.g., Classifier, Responder) via Crews/Flows. @weave_wb attaches tracing to those runs automatically, capturing prompts, outputs, latencies, and token usage with parent-child context. No manual logging! https://t.co/BuSDqjRZZR
Setup is so easy! โข pip install crewai weave wandb โข wandb login once โข weave.init(project_name="crewai_demo") at the top of your script Run everything normally. W&B Weave streams a link to the interactive trace UI for each execution. https://t.co/UU7enL3mNA
Grab the tutorial + starter code below! https://t.co/WxtAYHyzd2
Coming soon to @weave_wb! Huge upgrades that will be especially useful for Reinforcement Learning. We cannot wait to share with you the details. ๐ค https://t.co/ImTVdStH3a
How many times have you bookmarked a tutorial โfor laterโ because you were too stressed about keeping up to actually enjoy learning it? It's time to stop panic learning, and start learning with joy. https://t.co/VDMYfrycZg
Introducing 20+ connectors powered by MCP and a fully controllable Memory in Le Chatโmaking it one of the most connected and relevant AI assistants for enterprises and consumers. Why switch to Le Chat? A ๐งต https://t.co/7HjXEidOC2
Find security bugs before they're merged. ๐ GitHub code scanning analyzes your code and surfaces vulnerabilities directly in your pull requests. โจ Secure your code with every push. Learn how. ๐ https://t.co/GGMhj0YIQP
๐ฃ #GitHubUniverse sessions are here! Check out all of the incredible speakers taking the stage this October. https://t.co/LNTutWNaE5 https://t.co/XRewlL9JPk

Who will maintain the future of open source? Here are 6 ways you can help new contributors grow into future leadersโand keep the open source community going for generations to come.๐ https://t.co/bFesRwRfYK
Have you played with the ASCII cube at the bottom of the GitHub Shop yet? Now you can get it in t-shirt form. ๐ https://t.co/PpAe0N7OEs https://t.co/kBaZMunc2R

Ready to play Tic-Tac-Toe against GitHub Copilot? ๐ค With the Model Context Protocol (MCP), you can connect AI to custom tools. Here's how you can build your own MCP server from scratch using our fun game server example. ๐ https://t.co/4gOz2XO4NB
๐ LIVE NOW! Join @eliostruyf for Open Source Friday! ๐ See VS Code Demo Time, a #VSCode extension for effortless, polished demos. #OpenSourceFriday ๐ https://t.co/FuuU8WazY2 https://t.co/ESvolBEbHe

Private & paid https://t.co/IbjXiUv0kp features are broadly available again in Syria, following relaxed sanctions/export controls. https://t.co/ZXGHr7Bngh ุฃุตุจุญุช ู ูุฒุงุช https://t.co/IbjXiUv0kp ุงูุฎุงุตุฉ ูุงูู ุฏููุนุฉ ู ุชุงุญุฉู ู ุฌุฏุฏูุง ุนูู ูุทุงู ูุงุณุน ูู ุณูุฑูุง ุนูุจ ุชุฎููู ุงูุนููุจุงุช ูุถูุงุจุท ุงูุชุตุฏูุฑ.
